PUQ Mautic Skip to main content

Setup guide — PUQVPNCP panel

PUQVPNCP module WHMCS

Order now | Download | COMMUNITY | PUQVPNCP

Before you can connect WHMCS, you need a running PUQVPNCP panel, an API token that WHMCS will use for every operation, and at least one VPN network with the protocols you want to expose enabled. This page walks through both.


1. Panel reachability

  • The panel must be reachable from the WHMCS server over the network.
  • HTTPS is strongly recommended. If you use a self-signed certificate, remember that SSL verification is enabled when the Secure checkbox is ticked on the WHMCS server record — use a publicly trusted certificate, or place the panel behind a reverse-proxy with one.

2. Issue an API token

The module authenticates to the panel with a Bearer token issued from the admin's profile page.

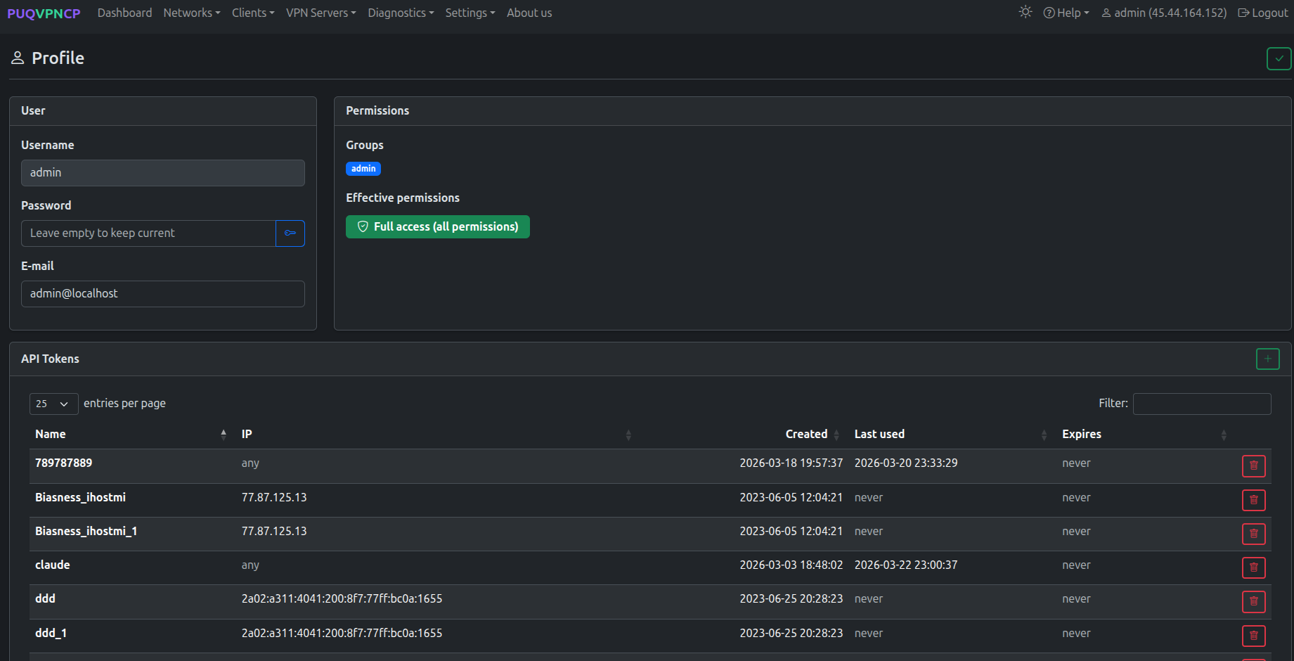
Step 1 — Open Profile

Click your username in the top-right corner of the panel and select Profile.

Top-right user menu 26-puqvpncp-profile-menu.png

Step 2 — Open the API Tokens section

Scroll down to the API Tokens card. Click the green + button on the right to create a new token.

Profile — API Tokens section 27-puqvpncp-profile-tokens.png

Step 3 — Create the token

Fill in the modal:

  • Token name — a label that identifies the consumer, e.g. whmcs.
  • IP restriction (optional) — a comma-separated list of IPs allowed to use this token. Leave empty to accept the token from any IP, or set it to your WHMCS server's IP for tighter security.
  • Expires (optional) — an expiration date. Leave empty for a non-expiring token.

Click Save.

Create API Token modal 28-puqvpncp-token-create.png

Step 4 — Copy the Bearer token

The next dialog shows the Bearer Token. Click Copy and store it somewhere safe — the token is shown only once and cannot be retrieved later. If you lose it, delete the token and generate a new one.

Bearer token shown once 29-puqvpncp-token-bearer.png

The token grants the user's effective permissions — the admin group used in the screenshot has full access. For tighter control, create a dedicated user/permission group on the panel and issue a token for that user instead.

You will paste this token into the Password field of the WHMCS server record — see Add server.


3. Create a VPN network

The module needs at least one VPN network on the panel. On the WHMCS product configuration page, every available network is listed as a tickable server → network pair.

Step 1 — Open the Networks list

In the top menu, open Networks → List of networks.

Networks menu 30-puqvpncp-networks-menu.png

The list shows every existing network with the status of WireGuard / OpenVPN / IKEv2, the IPv4 subnet, the upstream interface and the bandwidth caps.

Networks list 31-puqvpncp-networks-list.png

Step 2 — Add a network

Click the green + button in the top-right corner of the Networks page. Fill the Create form:

  • Name — internal identifier of the network (used in the WHMCS product configuration).
  • Description (optional) — human-readable note.
  • Subnet (IPv4 CIDR) — VPN subnet that will be assigned to clients (e.g. 10.0.6.0/24).
  • WireGuard IP / OpenVPN IP / IKEv2 IP — gateway addresses for each protocol inside the subnet.
  • Upstream — the host network interface used as the egress for this VPN network.
  • VPN Domain (optional) — overrides the global VPN Domain in all client configs for this network.
  • DNS 1 / DNS 2 — DNS servers pushed to clients.
  • Bandwidth Download / Upload — network-wide caps in Mbit/s (0 = unlimited).
  • Disable NAT — leave unchecked unless you route the VPN subnet upstream yourself.

Click the green in the top-right to save. Protocols (WireGuard / OpenVPN / IKEv2) are configured after the network is created.

Create network 32-puqvpncp-network-create.png

Step 3 — Enable protocols on the network

After saving, you land on the network's Edit page with a row of tabs (Main / WireGuard / OpenVPN / IKEv2 / Port Forwarding / Routes / Firewall / Clients / Traffic Control / Traffic) and a Protocols card on the right.

Tick Enabled for every protocol you want to offer to customers via WHMCS. The WHMCS module reads this state from GET /api/v1/network/{name} — disabled protocols are hidden in the client area and shown greyed-out (with a tooltip) in the admin service tab.

Network — enable protocols 33-puqvpncp-network-edit-protocols.png

Open each protocol-specific tab (WireGuard, OpenVPN, IKEv2) to fine-tune ports, ciphers, MTU and other parameters as needed. Defaults are sensible for most deployments.


What's next